Методические указания тепловой расчет и выбор вспомогательного оборудования компрессионной холодильной установки к выполнению курсового проекта «расчет технологической схемы компрессионной холодильной станции»







МИНИСТЕРСТВО ОБРАЗОВАНИЯ И НАУКИ УКРАИНЫ
ПРИАЗОВСКИЙ ГОСУДАРСТВЕННЫЙ ТЕХНИЧЕСКИЙ УНИВЕРСИТЕТ
СОЛОВЬЕВ А.А.
МЕТОДИЧЕСКИЕ УКАЗАНИЯ
ТЕПЛОВОЙ РАСЧЕТ И ВЫБОР ВСПОМОГАТЕЛЬНОГО
ОБОРУДОВАНИЯ КОМПРЕССИОННОЙ
ХОЛОДИЛЬНОЙ УСТАНОВКИ
к выполнению курсового проекта
«РАСЧЕТ ТЕХНОЛОГИЧЕСКОЙ СХЕМЫ
КОМПРЕССИОННОЙ ХОЛОДИЛЬНОЙ СТАНЦИИ»
(для студентов специальности 7.090510 – Теплоэнергетика
дневной и заочной формы обучения)
МАРИУПОЛЬ 2004
УДК 621. 51 (077)
Методические указания «Тепловой расчет и выбор вспомогательного оборудования компрессионной холодильной установки» к выполнению курсового проекта «Расчет технологической схемы компрессионной холодильной станции» (для студентов специальности 7.090510 – Теплоэнергетика дневной и заочной формы обучения) /Сост.: Соловьев А.А. – Мариуполь: ПГТУ, 2004. –26 c.
Изложены краткие сведения по выбору вспомогательного оборудования компрессионной холодильной станции. Дана методика и рекомендации по расчету и выбору теплообменных аппаратов схемы холодильной установки и системы оборотного водоснабжения. Приведены необходимые материалы и справочные таблицы для выбора стандартного вспомогательного оборудования. Имеется список необходимой литературы.
Составитель: А.А. Соловьев, доц.
Рецензент В.М. Житаренко, ст. преп.
Отв. за выпуск: В.Н.Евченко, доц.
1 РАСЧЕТ И ВЫБОР ТЕПЛООБМЕННЫХ АППАРАТОВ
КОМРЕССИОННОЙ УСТАНОВКИ
Испарители
Выбор испарителей определяется принятой системой охлаждения. В промышленных компрессионных холодильных установках наиболее широко используются испарители с промежуточным холодоносителем (рассол, вода), которые бывают закрытого (кожухотрубные) и открытого (панельные) типов. Для рассматриваемой в курсовой работе схемы холодильной станции обычно рекомендуются кожухотрубные рассольные испарители типов ИТГ и ИКТ.
Площадь теплопередающие и поверхности испарителя определяют из уравнения теплопередачи
(1.1)
где
- тепловой поток в испарителе, определенный тепловым расчетом, (
), Вт;
- коэффициент теплопередачи испарителя,
;
- средняя разность температур между холодоносителем и кипящим хладагентом.
Средняя разность температур для машин, работающих на аммиаке, обычно составляет 5-6 0С, на хладонах в аппаратах с кипением хладагента внутри труб 8-10 0С. Для ориентировочных расчетов можно принимать следующие значения удельного теплового потока, Вт/м2 ,
:
Испарители для аммиака:
- кожухотрубные
= 3500 Вт/м2
- панельные
= 2300-3500 Вт/м2
Испарители для хладона –22:
- кожухотрубный с трубами
- накатанными медными
= 4700-6400 Вт/м2
- гладкими стальными
= 2300-4700 Вт/м2
По рассчитанной величине площади теплообмена подбирают один
или несколько испарителей (Приложения 1, 2).
В качестве холодоносителя наиболее широко применяется водный раствор хлористого кальция, основные физические свойства которого приведены в Приложении 3.
Расход холодоносителя определяют по формуле
, (1.2)
где
- расход холодоносителя, м3/с;
- удельная теплоемкость холодоносителя при средней рабочей температуре, кДж/(кгК);
- плотность рассола, кг/м3;
- разность температур рассола на входе и выходе из испарителя, К.
Величина
принимается в зависимости от вида охлаждаемых аппаратов (в °С):
батареи и воздухоохладители 2-3
технологические аппараты 4-6
По расходу холодоносителя подбирают насосы с учетом резерва и необходимого напора (Приложения 4, 5). Целесообразно выбирать два рабочих насоса половинной производительности каждый и один резервный.
Конденсаторы
Конденсаторы подбирают по действительному тепловому потоку, определенному при тепловом расчете компрессора. Тип конденсатора выбирают в зависимости от назначения установки, условий водоснабжения и качества воды с учетом климатологических данных. В большинстве случаев для крупных и средних установок, работающих на аммиаке и хладонах, применяют конденсаторы с водяным охлаждением - горизонтальные кожухотрубные. Такие конденсаторы целесообразно использовать при наличии оборотного водоснабжения. В случае прямоточной системы водоснабжения из естественных водоемов на крупных холодильных установках, работающих на аммиаке, обычно используют вертикальные кожухотрубные конденсаторы.
Расчет конденсатора сводится к определению площади теплопередающей поверхности, по которой подбирают один или несколько конденсаторов с суммарной площадью поверхности, равной расчетной. Затем рассчитывают расход воды и производят подбор насосов.
Площадь теплообмена конденсатора
, (2.3)
где
- суммарный тепловой поток в конденсаторе от всех компрессоров, определенный при тепловом расчете компрессора, Вт;
- коэффициент теплопередачи в конденсаторе, Вт/(м2К);
- средний температурный напор между конденсирующимися
хладагентом и охлаждающей водой, К.
Коэффициенты теплопередачи в конденсаторах
(в Вт/м2К) можно принять по рекомендациям:
Конденсаторы кожухотрубные:
горизонтальные для аммиака 700-1000
вертикальные для аммиака 800
горизонтальные для хладонов 700
По рассчитанной площади поверхности подбирают конденсатор соответствующего типа (Приложения 6, 7).
Расход охлаждающей воды, поступающей в конденсатор, находят по формуле
, (1.4)
где
- удельная теплоемкость воды, кДж/(кгК);
- плотность воды, кг/м3;
- подогрев воды в конденсаторе, К.
По расходу воды с учетом необходимого напора подбирают насос или несколько насосов необходимой производительности (Приложения 4, 5). Обязательно предусматривается резервный насос.
Приборы охлаждения
Приборы охлаждения (камерное оборудование) подбирают в соответствии с принятым способом охлаждения. В камерах холодильной обработки и хранения продуктов используются батареи и воздухоохладители. Охлаждающие приборы бывают непосредственного охлаждения и рассольного. При рассольном охлаждении широко используются батареи из оребренных или гладких труб. На крупных холодильниках применяют потолочные, пристенные, а также панельные батареи.
Гладкотрубные батареи изготавливают из труб диаметром 57х3,5 мм, шагом от 180 до 300 мм. Батареи из оребренных труб изготавливают из труб диаметром 36x2,5 мм со спиральной навивкой из стальной ленты толщиной 0,8-1,0 мм в шириной 45 мм. Секции охлаждающих батарей изготавливаются шести типов:
СК - стальные оребренные одноколлекторные;
СЗГ - змеевиковые головные;
СЗХ - змеевиковые хвостовые;
СС - средние;
СЗ - змеевиковые;
С2К - двухколлекторные.
Из секций можно собирать батареи практически любой длины и поверхности. Площадь теплообменной поверхности батарей определяют по формуле
, (1.5)
где
- суммарная нагрузка на камерное оборудование, определяемая тепловым расчетом (в курсовом задании эта величина может быть задана (
), Вт;
k - коэффициент теплопередачи прибора охлаждения, Вт/(м2К);
t - разность температур между воздухом в камере и средней
температурой холодоносителя при рассольном охлаждении, К.
Коэффициенты теплопередачи для батарей можно принять по рекомендациям (Вт/м2К):
Гладкотрубные батареи Температура воздуха в камере, 0С
0 -20
- потолочные 9 ,8 7
- пристенные 9 ,8-14 7-9 ,9
Оребренные батареи Температура воздуха в камере, 0С
0 -20
-потолочные
- однорядные 5,9-5,1 4,7-4,2
- двухрядные 5,6-4,8 4,4-4,0
- пристенные
4 трубы по высоте 4,7-4,1 3,6-3,3
8 труб по высоте 4,3-3,7 3,4-3,0
Большие значения коэффициентов относятся к батареям с шагом ребер 30 мм, меньшие - с шагом ребер 20 мм. По рассчитанной площади теплообмена подбирают секции и составляют из них батареи (Приложения 8, 9). Минимальное количество секции - две; головная и хвостовая, если батарея змеевиковая, или обе коллекторные. Между этими секциями могут быть вварены средние, количество которых зависит от длины камеры.
1.4 Переохладители
Для уменьшения потерь при дросселировании жидкого хладагента необходимо понизить его температуру перед регулирующим вентилем. Для этого обычно используют водяные противоточные пароохладители, включаемые в схему после линейного ресивера. Переохладители следует включать в схему, когда температура воды, поступающей на восполнение потерь в оборотной системе водоснабжения, ниже температуры воды, поступающей в конденсатор. В схемах с испарительным и воздушным конденсатором переохладитель не предусматривается. Расчет переохладителя сводится к определению потребной площади теплообмена по формуле
, (1.6)
где Qпо - тепловой поток в переохладителя , Вт;
k - коэффициент теплопередачи переохладителя, Вт/(м2К). По рекомендациям = 465- 700 Вт/(м2 К);
t - средний температурный напор между хладагентом и водой,°С.
Тепловой поток в переохладителе для одноступенчатой машины рассчитывается по формуле
, (1.7)
Переохладитель подбирают по суммарному тепловому потоку для всех машин холодильной станции. Расход воды на переохладитель определяется по формуле
, (1.8)
где tпо - нагрев воды в переохладителе.
Свежая вода подается на переохладитель, а затем обычно добавляется к оборотной или используется для охлаждении других объектов (конденсатор, компрессор). Технические характеристики противоточных переохладителей приведены в Приложение 10.
ВЫБОР ВСПОМОГАТЕЛЬНОГО ОБОРУДОВАНИЯ.
Ресиверы
В схему холодильной установки в зависимости от системы охлаждения могут быть включены циркуляционные, линейные, дренажные и защитные ресиверы. Правильный выбор вместимости ресиверов обеспечивает безопасность работы системы. Так линейные ресиверы типа РВ применятся для разгрузки теплообменной поверхности конденсаторов от жидкого аммиака и обеспечения его равномерного поступления к регулирующему вентилю. Технические характеристики линейных ресиверов типа РВ и их габаритные размеры приведены в Приложениях 11, 12.
Расчет и подбор всех типов ресиверов заключается в определении необходимой вместимости сосуда для данной холодильной установки. Подбор линейных ресиверов зависит от способа подачи жидкого хладагента в систему охлаждения. Для насосно-циркуляционной системы с верхней подачей жидкого аммиака вместимость линейного ресивера должна составлять не менее 30% вместимости системы охлаждения. Для насосно-циркуляционной системы с нижней подачей жидкого аммиака и безнасосной системы вместимость линейного ресивера должна составлять не менее 60% вместимости системы охлаждения. Для всех систем сверх указанных объемов расчетная вместимость ресивера должна быть увеличена на 20%.
Вместимость линейных ресиверов для систем с нижней подачей аммиака и для безнасосных систем можно определить по формуле
, (2.1)
где Vс - вместимость системы охлаждения;
0,5 - коэффициент, учитывающий норму заполнения ресивера при
эксплуатации, (50% от объема).
Вместимость системы охлаждения складывается из вместимости батарей, воздухоохладителей и сливных трубопроводов. Все ресиверы снабжаются предохранительными клапанами, манометрами или мановакуумметрами, запорными вентилями и указателями уровня.
2.2 Маслоотделители
Маслоотделители предназначены для улавливания масла, уносимого хладагентом из компрессора. Наиболее эффективно масло отделяется в аппаратах с охлаждением. Охлаждение может осуществляться водой (аппараты типа МСВ) или жидким аммиаком (барботажные аппараты типа 0ММ). Наиболее современными являются маслоотделители циклонного типа. Подбор маслоотделителей производится по диаметру нагнетательного патрубка компрессора. Цифра в обозначении маслоотделителя (например, 125 ОММ) соответствует диаметру нагнетательного патрубка. Маслоотделители типа ОММ представлены в Приложении 13, технические характеристики и габаритные размеры в Приложении 14.
2 .3 Маслосборники
Маслосборники предназначены для перепуска в них масла из аппаратов и последующего удаления его из системы при низком давлении. Они позволяют уменьшить потери хладагента и обеспечить безопасность обслуживания. Перед выпуском масла аппарат отключают от линии высокого давления и подключают к всасывающей линии перед отделителем жидкости. Маслособиратель представляет собой сварной вертикальный цилиндрический сосуд, предназначенный для работы при давлении не более 1,8 МПа, в диапазоне температур от -40°С до + 150°С. Количество маслособирателей, включенных в схему, определяется числом и размерами обслуживаемых аппаратов. На крупных установках целесообразно иметь один маслособиратель на каждую испарительную систему. Маслосборник типа СМ представлен в Приложении 15, технические характеристики и размеры - в Приложении 16.
3 ВЫБОР И РАСЧЕТ СИСТЕМЫ ОБОРОТНОГО ВОДОСНАБЖЕНИЯ
При проектировании холодильной станции необходимо выбрать систему водоснабжения. Наиболее широко используется система оборотного водоснабжения с вентиляторными градирнями. Брызгальные бассейны, ввиду их малой тепловой эффективности, используются значительно реже. Схема оборотного водоснабжения с вентиляторной градирней приведена на рисунке.
Тепло конденсации в градирне отдается воздуху, проходящему через градирню (большая часть - за счет испарения воды, а меньшая - вследствие разности температур между водой и воздухом). В результате теплообмена с разбрызгиваемой водой энтальпия воздуха увеличивается с ів1 до ів2 . Уравнение теплового баланса будет иметь вид
Qк = Gвд(tвд1 – tвд2)Cвд вд = Lвв(iв2 –iв1), (3.1)
где Qк - тепло конденсации, кВт;
Gвд - количество циркулирующей воды, м3/с;
tвд2, tвд1 - температура воды на входе и выходе из градирни, °С;
Lв - производительность вентилятора градирни, м3/с;
в - плотность воздуха, кг/м3.
В формуле не учтено тепло, уносимое из градирни с испарившейся водой и мелкими каплями. Унос воды из градирни относительно небольшой (3-10% от количества воды, циркулирующей в системе), однако в схеме предусмотрена подпитка от сети водопровода для компенсации этого уноса.
Количество циркулирующей воды Gвд определяемся при расчете конденсатора (Gвд= Vвд). Охлаждение воды в вентиляторных градирнях обычно находится в пределах tвд = 3,5-4,5°С. Температура воды на выходе из градирни tвд1 зависит от совершенства конструкции градирни и температуры воздуха по мокрому термометру. В реальной градирне вода охлаждается до температуры несколько более высокой (на 3-4°С), чем температура мокрого термометра tв1м.
I – градирня; II – конденсатор холодильной машины; III – центробежный насос; 1-8 – запорные вентили; 9 – манометр; 10 – расходомер; 11 – водорегулирующий вентиль.
Рисунок1 – Схема оборотного водоснабжения с применением градирни
Отношение действительного охлаждения воды к теоретически возможному называют коэффициентом эффективности градирни
, (3.2)
Выбор градирни обычно производят по требуемой площади поперечного сечения
(в м2), определяемую по формуле
, (3.3)
где qF - удельная тепловая нагрузка.
Для вентиляторных градирен характеристики обычно следующие:
qF = 4050 кВт/м2;
qF =0,750,85.
Задаваясь величиной охлаждения воды в градирне и ее эффективностью, можно вычислить температуру воды на выходе из градирни и на входе в нее:
, (3.4)
, (3.5)
По рассчитанной величине площади поперечного сечения градирни
выбирают типоразмер одной или нескольких градирен (Приложение 17).
ПЕРЕЧЕНЬ ИСТОЧНИКОВ
Мальгина Е.В., Мальгин Ю.В. Холодильные машины и установки – М.: Пищ. промышленность, 1973. – 608 с.
Свердлов Г.З., Явнель Б.К. Курсовое и дипломное проектирование холодильных установок и систем кондиционирования воздуха. – М.: Пищ. промышленность, 1978. – 264 с.
Холодильные машины: Справочник. – М.: Легкая и пищевая промышленность, 1982. – 223 с.
Чумак И.Г., Никульшина Д.Г. Холодильные установки. Проектирование: Учебное пособие для вузов. – К.: Вища школа. Головное издательство, 1988. – 280 с.
Методические указания к выполнению курсового проекта «Расчет технологической схемы компрессионной холодильной станции» (для студентов специальности 10.07)/Сост. А.А. Соловьев. – Мариуполь: ПГТУ, 2003.
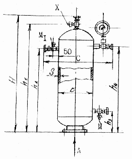
ПРИЛОЖЕНИЕ 1
Рисунок 2 - Кожухотрубчатый испаритель: 1 – мановакууметр; 2 – клапан предохранительный.
ПРИЛОЖЕНИЕ 2
Типоразмеры горизонтальных кожухотрубчатых испарителей типа ИТГ.
Испаритель
Площадь поверхности теплообмена, м2
Размеры, мм
Количество труб, i
Количество ходов, z
Штуцера (условные проходы)
Dвн
L
B
H
d
d1
d2
d3
d4
ИТГ-40
42,7
500
4510
820
1286
144
8
80
25
25
80
32
ИТГ50
48,5
600
3560
895
1470
214
8
80
25
25
100
40
ИТГ-63
65,0
600
4560
895
1470
214
8
80
25
25
100
40
ИТГ-80
81,5
600
5560
895
1470
214
8
80
25
25
125
40
ИТГ-125
124,0
800
4650
1145
1800
386
8
125
25
25
150
50
ИТГ-160
155,0
800
5650
1145
1800
386
8
125
25
25
150
50
ИТГ-200
194,0
1000
4780
1315
2062
616
8
150
40
40
200
70
ИТГ-250
242,0
1000
5780
1315
2062
616
8
150
40
40
200
70
ИТГ-315
315,0
1200
5890
1550
2520
870
4
200
40
40
250
70
Окончание таблицы
Испаритель
Установочные размеры, мм
Вместимость пространства, м3
Масса, кг
D1
D2
l1
l2
l3
l4
l5
h1
h2
h3
h5
межтрубного
трубного
ИТГ-40
273
219
65
590
3990
1990
1720
165
758
310
120
0,50
0,22
1557
ИТГ-50
325
273
90
690
2990
1490
1220
190
893
310
160
0,52
0,27
1663
ИТГ-63
325
273
90
690
3990
1990
1620
190
893
310
160
0,70
0,34
2086
ИТГ-80
325
273
90
690
4990
2590
2590
190
893
310
160
0,885
0,41
2509
ИТГ-125
426
325
100
890
3990
1990
1624
250
1113
400
235
1,14
0,64
3542
ИТГ-160
426
325
100
890
4990
2590
2521
250
1113
400
235
1,58
0,76
4252
ИТГ-200
426
325
130
1090
3990
1990
1630
320
1284
480
300
2,10
1,10
5516
ИТГ-250
426
325
130
1090
4990
2590
2530
320
1284
480
300
2,64
1,26
6853
ИТГ-315
516
325
170
1295
4990
2590
2530
375
1560
600
380
3,80
1,86
9808
ПРИЛОЖЕНИЕ 3
Свойства водного раствора хлористого кальция
Плотность при 15 оС, кг/л
Содержание соли в растворе, %
Температура замерзания, оС
Удельная теплоемкость в кДж/(кг•К) при
tр, оС
0
-10
-20
-30
-40
1,00
0,1
0
4,2
-
-
-
-
1,05
5,9
-3,0
3,83
-
-
-
-
1,10
11,5
-7,1
3,5
-
-
-
-
1,15
16,8
-12,7
3,22
3,2
-
-
-
1,16
17,8
-14,2
3,17
3,15
-
-
1,17
18,9
-15,7
3,13
3,11
-
-
-
1,18
19,9
-17,4
3,09
3,06
-
-
-
1,19
20,9
-19,2
3,04
3,02
-
-
-
1,20
21,9
-21,2
3,00
2,98
2,95
-
-
1,21
22,8
-23,3
2,96
2,94
2,91
-
-
1,22
23,8
-25,7
2,93
2,91
2,88
-
-
1,23
24,7
-28,3
2,90
2,87
2,85
-
-
1,24
25,7
-31,2
2,87
2,84
2,82
2,79
-
1,25
26,6
-34,6
2,84
2,81
2,79
2,76
-
1,26
27,5
-38,6
2,81
2,78
2,76
2,73
-
1,27
28,4
-43,6
2,78
2,76
2,73
2,71
2,68
1,28
29,4
-50,1
2,76
2,73
2,71
2,68
2,65
1,286
29,9
-55,0
2,73
2,71
2,69
2,68
2,64
ПРИЛОЖЕНИЕ 4
Технические характеристики водяных насосов, выпускаемых Ереванским насосным заводом
Насос
Подача
м3/ч
Полный
напор, кПа
Электродвигатель
Масса
насоса, кг
Марка
Мощность, кВт
1,5К-8/19
6,0
203
А02-21-2
1,5
16,3
11,0
174
14,0
140
1,5К-8/19а
5,0
160
А02-21-2
1,5
16,3
9,5
140
13,5
112
1,5К-8/19б
4,5
128
А02-12-2
1,1
12,5
9,0
114
13,0
88
2К-20/30
10,0
345
А02-32-2
4,0
31
20,0
308
30,0
240
2К-20/З0а
10,0
285
А02-31-2
3,0
26
20,0
252
30,0
200
2К-20/30б
10,0
220
А02-22-2
2,2
19,8
20,0
188
25,0
164
2К-20/18
11,0
210
А02-22-2
2,2
19,8
20,0
185
22,0
175
2К-20/18а
10,0
168
А02-21-2
1,5
16,3
17,0
150
21,0
132
2К-20/18б
10,0
130
А02-21-2
1,5
16,3
15,0
120
20,0
103
3К-45/30
30,0
348
А02-42-2
7,5
68
45,0
310
54,0
270
3К-45/30а
25,0
242
А02-41-2
5,5
56,5
35,0
225
45,0
195
4К-90/20
60,0
257
А02-42-2
7,5
68
80,0
228
100,0
189
4К-90/20а
50,0
207
А02-41-2
5,5
56,5
70,0
182
90,0
143
ПРИЛОЖЕНИЕ 5
Технические характеристики водяных насосов, выпускаемых Катайским насосным заводом
Насос
Подача
м3/ч
Полный
напор, кПа
Электродвигатель
Масса
насоса, кг
Марка
Мощность, кВт
4К-12
65
400
А02-62-2
17
165
90
340
112
275
4К-12а
61
325
А02-51-2
10
95
85
286
100
230
6К-8
122
365
А02-72-4
30
236
162
325
198
280
6К-8а
115
310
А02-71-4
22
208
140
286
184
240
6К-8б
106
280
А02-7-
22
208
140
220
170
180
6К-12
126
225
А02-61-4
13
143
162
200
182
175
6К-12а
108
180
А02-52-4
10
110
150
150
165
140
8К-12
220
330
А02-81-4
40
335
288
290
330
250
8К-12а
194
270
А02-72-4
30
236
250
240
300
200
8К-18
220
207
А02-71-4
22
208
288
175
330
150
8К-18а
200
175
А02-62-4
17
165
260
155
300
130
ПРИЛОЖЕНИЕ 6
1 – клапан предохранительный;
2 – манометр
Рисунок 4 - Кожухотрубный горизонтальный конденсатор (КТГ-25-160)
ПРИЛОЖЕНИЕ 7
Типоразмеры конденсаторов КТГ
Конденсатор
Площадь поверхности теплообмена, м2
Размеры, мм
Количество труб, i
Количество ходов, z
Штуцера (условные проходы)
Dвн
L
B
H
d
d1
d2
d3
КГТ-25
26,5
500
2910
810
910
144
8
50
25
25
70
КГТ-32
31,8
500
3410
810
910
144
8
50
25
25
70
КТГ-40
42,7
500
4410
810
910
144
8
50
25
25
70
КГТ-50
48,5
600
3510
910
1000
214
8
70
25
25
80
КГТ-63
65,0
600
4510
910
1000
214
8
70
25
25
80
КГТ-80
81,5
600
5510
910
1000
214
8
80
25
25
100
КГТ-125
124,0
800
4650
1100
1230
385
8
80
32
25
125
КГТ-160
155,2
800
5650
1110
1230
386
8
80
32
25
125
КГТ-200
194,0
1000
4750
1330
1670
616
8
100
40
25
200
КГТ-250
242,0
1000
5750
1330
1670
616
8
100
40
25
200
КГТ-315
315,0
1200
5850
1520
1940
870
8
125
50
32
250
продолжение таблицы
Испаритель
Установочные размеры, мм
Вместимость пространства, м3
Масса, кг
l1
l2
l3
l4
l5
l6
h1
h2
h3
межтрубного
трубного
КГТ-25
400
650
1190
2490
210
590
160
365
200
0,32
0,15
986
КГТ-32
400
750
1490
2990
210
590
160
365
200
0,39
0,17
1143
КТГ-40
400
1000
1990
3990
210
596
160
365
200
0,52
0,19
1142
КГТ-50
400
750
1490
2990
260
690
165
415
290
0,53
0,25
1580
КГТ-63
400
1000
1990
3990
260
690
165
415
290
0,70
0,32
1997
КГТ-80
400
1200
2590
4990
260
690
165
415
290
0,89
0,40
2430
КГТ-125
404
1000
1990
3990
330
890
250
520
310
1,25
0,61
3443
КГТ-160
404
1200
2590
4990
330
890
250
520
310
1,58
0,72
4432
КГТ-200
2000
1000
1990
3990
380
1090
320
805
350
2,00
1,02
5520
КГТ-250
2500
1200
2590
4990
380
1090
320
805
350
2,50
1,23
6650
КГТ-315
2500
1200
2590
4990
430
1295
375
970
400
3,50
1,77
9360
ПРИЛОЖЕНИЕ 8
а – одноколлекторная типа СК; б – змеевиковая головная типа СЗГ; в – змеевиковая хвостовая типа СЗХ; г – средняя типа СС; 1 – труба; 2 – лента; 3 – коллектор; 4 – уголок; 5 – калач.
Рисунок 4 - Секции стальные оребренные охлаждающих батарей по ГОСТ – 17645 – 78:
ПРИЛОЖЕНИЕ 9
Характеристика секций
Тип секций
L
L1
l
H
n
n1
Площадь поверхности охлаждения, м2
Масса, кг
t1 = 20
t1 = 30
t1 = 20
t1 = 30
СК
2750
2600
750
1000
3
-
20,7
14,3
108,9
83,9
1500
5
31,0
21,5
163,6
126,1
СЗГ
2750
2525
750
1000
3
-
19,9
13,7
104,4
80,4
1500
5
29,8
20,5
157,5
120,5
СЗХ
2750
2525
750
1000
3
-
19,9
13,7
105,2
81,2
1500
5
29,8
20,5
158,3
121,3
СС
3000
2900
750
1000
3
1
22,8
15,7
117,1
90,0
1500
5
34,2
23,6
176,7
134,9
4500
4400
750
1000
3
2
34,5
23,8
178,2
135,7
1500
5
51,8
35,7
267,2
203,7
6000
5900
750
1000
3
3
46,3
31,9
238,3
181,7
1500
5
69,5
47,9
357,4
272,4
Примечание: 1. Расстояние между трубами для всех секций 250 мм.
2. Секции змеевиковые СЗ и двухколлекторные С2К выпускаются длиной 2000 и 4500 мм.
ПРИЛОЖЕНИЕ 10
Техническая характеристика противоточных переохладителей
Переохладитель
Площадь поверхности охлаждения, м2
Число секций
Число труб в секции
Размеры, мм
высота
общая длинна
длинна между крайними трубами
6ПП
5,85
1
12
1300
5200
803
8ПП
7,8
1
16
1690
5200
1095
12ПП
11,7
2
12
1700
5350
803
16ПП
15,6
2
16
2010
5350
1095
ПРИЛОЖЕНИЕ 11
1 – манометр; 2 – клапан; 3 – вентиль спуска масла Dу 10.
Рисунок 5 - Линейный ресивер типа РВ
ПРИЛОЖЕНИЕ 12
Техническая характеристика и основные размеры ресиверов типа РВ
Ресивер
Объем, м3
Размеры, мм
Масса, кг
D×S
L
l1
l2
l3
l4
l5
l6
l7
H
d
d1
0,4РВ
0,4
500×8
2560
1956
1000
475
200
400
556
600
980
20
300
0,75РВ
0,75
600×8
3190
2485
1150
700
235
300
935
950
1150
32
25
430
1,5РВ
1,5
800×8
3790
2970
1650
650
300
1200
1170
1370
50
700
2,5РВ
2,5
800×8
5790
4970
2900
1000
400
2170
2200
1035
3,5РВ
3,5
1000×10
4890
3960
2600
950
450
1810
1550
1580
70
1455
5РВ
5
1200×12
5480
4455
2900
800
450
1900
1950
1800
32
2225
ПРИЛОЖЕНИЕ 13
Рисунок 6 - Маслоотделитель типа 300 – ОММ
ПРИЛОЖЕНИЕ 14
Рисунок 7 - Маслосборник типа СМ
ПРИЛОЖЕНИЕ 15
Технические характеристики и габаритные размеры маслоотделителей типа ОММ
Маслоотделитель
Объем, м3
Размеры, мм
D×S
D1
C
c1
c2
c3
H
h1
h2
h3
h4
50 ОММ
0,050
273×8
375
475
-
110
80
1535
1175
610
700
125
80 ОММ
0,078
325×9
425
525
-
110
80
1765
1275
605
700
110
100 ОММ
0,174
426×10
450
605
100
125
100
1850
1490
680
750
30
125 ОММ
0,320
500×8
580
715
110
125
100
2125
1740
785
880
125
150 ОММ
0,780
600×8
700
850
125
150
100
2650
2150
750
810
50
200 ОММ
0,830
700×8
750
925
150
200
100
2750
2145
830
980
110
300 ОММ
3,670
1200×12
1300
1845
200
200
120
3980
3310
1040
1520
120
Продолжение таблицы
Маслоотделитель
Размеры, мм
Масса, кг
Условный проход штуцеров и люка, мм
А
В
Б
М
Х1
Ч1
Я
в1
в2
в
вход паров хладагента
вход жидкого хладагента
спуск пара
штуцер для присоединения предохранительного клапана
штуцер для присоединения манометра
Люк
50 ОММ
120
100
40
87
50
20
10
-
10
-
80 ОММ
120
100
40
125
80
20
10
-
10
-
100 ОММ
120
100
40
223
100
25
10
15
10
-
125 ОММ
190
160
50
275
125
25
10
15
10
-
150 ОММ
190
160
50
359
150
25
10
15
10
-
200 ОММ
190
160
50
520
200
25
10
15
10
-
300 ОММ
190
160
50
2060
300
32
15
25
10
400
ПРИЛОЖЕНИЕ 16
Технические характеристики и габаритные размеры маслоотстойников типа СМ
Маслоотделитель
Объем, м2
Размеры, мм
Масса, кг
Условный проход штуцеров, мм
D×S
C
H
h1
h2
h3
h4
d
d1
d2
Х
М
М
присоединения к всасывающей линии компрессора
спуск масла
вход масла
150 СМ
0,008
159×4,5
600
770
665
430
180
465
140
150
14
18,5
10
10
10
300 СМ
0,07
325×9
765
1270
1165
890
205
925
260
260
18
92,0
10
10
10
ПРИЛОЖЕНИЕ 17
Характеристика градирни
Технические данные
Марки градирни
ГПВ-20М
ГПВ-40М
ГПВ-80
ГПВ-160
ГПВ-320
Количество циркулирующей воды1, 10 м3/с
1,11
2,22
4,44
8,88
17,76
Охлаждение воды, оС
5
5
5
5
5
Производительность по воздуху, м3/с
1,11
2,22
4,44
8,88
17,76
Диаметр крыльчатки осевого вентилятора 06-300, мм
630
800
100
1250
1250 (2шт)
Частота вращения, с-1
23,3
15,9
15,9
12,0
12,0
Площадь поперечного сечения градирни, м2
0,44
0,96
1,88
3,92
6,50
Размеры градирни в плане, мм:
основание
846×846
1178×1178
1580×1580
2212×2244
2212×3540
корпус
660×736
990×1066
1320×1420
2080×2080
2080×3405
Высота градирни
1600
1780
2200
2520
2485
Масса, кг
232
328
669
1264
2006
1 Расход свежей воды составляет 10 % от количества циркулирующей воды
Нравится материал? Поддержи автора!
Ещё документы из категории разное:
Чтобы скачать документ, порекомендуйте, пожалуйста, его своим друзьям в любой соц. сети.
После чего кнопка «СКАЧАТЬ» станет доступной!
Кнопочки находятся чуть ниже. Спасибо!
Кнопки:
Скачать документ